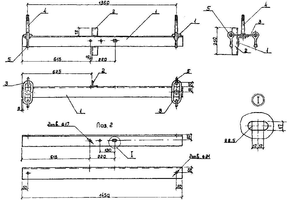
Траверсы ТМ-6 (проект 3.407.1-143.8.6) используются для выполнения двойного крепления проводов к стойкам (тип СВ) при установке анкерных опор высоковольтных линий электропередачи. Крепление осуществляется с помощью изолирующих натяжных подвесок. К траверсе ТМ-6 приварены четыре петли, каждая из которых имеет серьгу серии СРС7-16. Крепление ШФ10-Д, ШФ20-В или ШС10-Г (штыревых изоляторов) выполняется на специальные штыри с применением колпачков К-6, К-9, К-7 или КП-22. Крепление проводов к каждому из изоляторов выполняется проволочной (ВШ-1) либо спиральной (ПВС) вязками. Хомут серии Х-1 применяется для присоединения траверсы к стойке СВ105, а хомут серии Х-42 к стойке СВ110. Поставка хомутов производится по отдельному заказу.
Чертеж
| ПОЗИЦИЯ | НАИМЕНОВАНИЕ ДЕТАЛИ | КОЛИЧЕСТВО | Номер чертежа типового проекта | Габаритные размеры готовой конструкции, мм | МАССА, КГ | Цена, руб |
| 1 | Уголок 100х100х8 | 1 |
3.407.1-143.8.6
|
295 × 380 × 1450
|
23
|
2590
|
| 2 | Уголок 50х50х5 | 1 | ||||
| 3 | Петля: круг 10 | 4 | ||||
| 4 | Штырь* Ш-20-2-К-30 | 2 | ||||
| 5 | Серьга специальная** СРС-7-16 ГОСТ 27396-93 | 4 | ||||
| 6 | * - Допускается приварка штыря. Вместо установки штыря допускается тавровая сварка круга Ø22. | 1 | ||||
| 7 | ** - Устаревшая серьга СРС-7-17 по недействующему ГОСТу 2725-78 заменена на серьгу СРС-7-16. | 1 |
Завод «Северозапад» осуществляет доставку продукции по всей России. Мы предоставляем:
- Широкий ассортимент продукции;
- Производство только из сырья высокого качества;
- Доставка в заранее установленные сроки;
- Сохранность целостности изделий при перевозке;
- Профессионально налаженная логистика;
- Доставка как на склад, так и на объект покупателя;
- Доставляем изделия любых габаритов и формы.
Для постоянных клиентов у нас разработана система скидок, которая позволяет вам еще более выгодно сотрудничать с нами. Воспользуйтесь онлайн калькулятором в разделе меню “Доставка”, чтобы узнать стоимость доставки до места назначения.
